0 前言
基于 centos7.9 docker-ce-20.10.18 kubelet-1.22.3-0 loki-2.3.0 promtail-2.3.0
这次部署的 loki 整体架构如下, loki 使用 statefulset 的方式运行, promtail 以 daemonset 的方式运行在 k8s 集群的每个节点.
1 promtail
1.1 部署
namespace
apiVersion: v1
kind: Namespace
metadata:
name: logging
rbac
apiVersion: v1
kind: ServiceAccount
metadata:
name: loki-promtail
labels:
app: promtail
namespace: logging
---
kind: ClusterRole
apiVersion: rbac.authorization.k8s.io/v1
metadata:
labels:
app: promtail
name: promtail-clusterrole
namespace: logging
rules:
- apiGroups: [""]
resources:
- nodes
- nodes/proxy
- services
- endpoints
- pods
verbs: ["get", "watch", "list"]
---
kind: ClusterRoleBinding
apiVersion: rbac.authorization.k8s.io/v1
metadata:
name: promtail-clusterrolebinding
labels:
app: promtail
namespace: logging
subjects:
- kind: ServiceAccount
name: loki-promtail
namespace: logging
roleRef:
kind: ClusterRole
name: promtail-clusterrole
apiGroup: rbac.authorization.k8s.io
configmap
apiVersion: v1
kind: ConfigMap
metadata:
name: loki-promtail
namespace: logging
labels:
app: promtail
data:
promtail.yaml: |
client: # 配置Promtail如何连接到Loki的实例
backoff_config: # 配置当请求失败时如何重试请求给Loki
max_period: 5m
max_retries: 10
min_period: 500ms
batchsize: 1048576 # 发送给Loki的最大批次大小(以字节为单位)
batchwait: 1s # 发送批处理前等待的最大时间(即使批次大小未达到最大值)
external_labels: {} # 所有发送给Loki的日志添加静态标签
timeout: 10s # 等待服务器响应请求的最大时间
positions:
filename: /run/promtail/positions.yaml
server:
http_listen_port: 3101
target_config:
sync_period: 10s
scrape_configs:
- job_name: kubernetes-pods-name
pipeline_stages:
- docker: {}
kubernetes_sd_configs:
- role: pod
relabel_configs:
- source_labels:
- __meta_kubernetes_pod_label_name
target_label: __service__
- source_labels:
- __meta_kubernetes_pod_node_name
target_label: __host__
- action: drop
regex: ''
source_labels:
- __service__
- action: labelmap
regex: __meta_kubernetes_pod_label_(.+)
- action: replace
replacement: $1
separator: /
source_labels:
- __meta_kubernetes_namespace
- __service__
target_label: job
- action: replace
source_labels:
- __meta_kubernetes_namespace
target_label: namespace
- action: replace
source_labels:
- __meta_kubernetes_pod_name
target_label: pod
- action: replace
source_labels:
- __meta_kubernetes_pod_container_name
target_label: container
- replacement: /var/log/pods/*$1/*.log
separator: /
source_labels:
- __meta_kubernetes_pod_uid
- __meta_kubernetes_pod_container_name
target_label: __path__
- job_name: kubernetes-pods-app
pipeline_stages:
- docker: {}
kubernetes_sd_configs:
- role: pod
relabel_configs:
- action: drop
regex: .+
source_labels:
- __meta_kubernetes_pod_label_name
- source_labels:
- __meta_kubernetes_pod_label_app
target_label: __service__
- source_labels:
- __meta_kubernetes_pod_node_name
target_label: __host__
- action: drop
regex: ''
source_labels:
- __service__
- action: labelmap
regex: __meta_kubernetes_pod_label_(.+)
- action: replace
replacement: $1
separator: /
source_labels:
- __meta_kubernetes_namespace
- __service__
target_label: job
- action: replace
source_labels:
- __meta_kubernetes_namespace
target_label: namespace
- action: replace
source_labels:
- __meta_kubernetes_pod_name
target_label: pod
- action: replace
source_labels:
- __meta_kubernetes_pod_container_name
target_label: container
- replacement: /var/log/pods/*$1/*.log
separator: /
source_labels:
- __meta_kubernetes_pod_uid
- __meta_kubernetes_pod_container_name
target_label: __path__
- job_name: kubernetes-pods-direct-controllers
pipeline_stages:
- docker: {}
kubernetes_sd_configs:
- role: pod
relabel_configs:
- action: drop
regex: .+
separator: ''
source_labels:
- __meta_kubernetes_pod_label_name
- __meta_kubernetes_pod_label_app
- action: drop
regex: '[0-9a-z-.]+-[0-9a-f]{8,10}'
source_labels:
- __meta_kubernetes_pod_controller_name
- source_labels:
- __meta_kubernetes_pod_controller_name
target_label: __service__
- source_labels:
- __meta_kubernetes_pod_node_name
target_label: __host__
- action: drop
regex: ''
source_labels:
- __service__
- action: labelmap
regex: __meta_kubernetes_pod_label_(.+)
- action: replace
replacement: $1
separator: /
source_labels:
- __meta_kubernetes_namespace
- __service__
target_label: job
- action: replace
source_labels:
- __meta_kubernetes_namespace
target_label: namespace
- action: replace
source_labels:
- __meta_kubernetes_pod_name
target_label: pod
- action: replace
source_labels:
- __meta_kubernetes_pod_container_name
target_label: container
- replacement: /var/log/pods/*$1/*.log
separator: /
source_labels:
- __meta_kubernetes_pod_uid
- __meta_kubernetes_pod_container_name
target_label: __path__
- job_name: kubernetes-pods-indirect-controller
pipeline_stages:
- docker: {}
kubernetes_sd_configs:
- role: pod
relabel_configs:
- action: drop
regex: .+
separator: ''
source_labels:
- __meta_kubernetes_pod_label_name
- __meta_kubernetes_pod_label_app
- action: keep
regex: '[0-9a-z-.]+-[0-9a-f]{8,10}'
source_labels:
- __meta_kubernetes_pod_controller_name
- action: replace
regex: '([0-9a-z-.]+)-[0-9a-f]{8,10}'
source_labels:
- __meta_kubernetes_pod_controller_name
target_label: __service__
- source_labels:
- __meta_kubernetes_pod_node_name
target_label: __host__
- action: drop
regex: ''
source_labels:
- __service__
- action: labelmap
regex: __meta_kubernetes_pod_label_(.+)
- action: replace
replacement: $1
separator: /
source_labels:
- __meta_kubernetes_namespace
- __service__
target_label: job
- action: replace
source_labels:
- __meta_kubernetes_namespace
target_label: namespace
- action: replace
source_labels:
- __meta_kubernetes_pod_name
target_label: pod
- action: replace
source_labels:
- __meta_kubernetes_pod_container_name
target_label: container
- replacement: /var/log/pods/*$1/*.log
separator: /
source_labels:
- __meta_kubernetes_pod_uid
- __meta_kubernetes_pod_container_name
target_label: __path__
- job_name: kubernetes-pods-static
pipeline_stages:
- docker: {}
kubernetes_sd_configs:
- role: pod
relabel_configs:
- action: drop
regex: ''
source_labels:
- __meta_kubernetes_pod_annotation_kubernetes_io_config_mirror
- action: replace
source_labels:
- __meta_kubernetes_pod_label_component
target_label: __service__
- source_labels:
- __meta_kubernetes_pod_node_name
target_label: __host__
- action: drop
regex: ''
source_labels:
- __service__
- action: labelmap
regex: __meta_kubernetes_pod_label_(.+)
- action: replace
replacement: $1
separator: /
source_labels:
- __meta_kubernetes_namespace
- __service__
target_label: job
- action: replace
source_labels:
- __meta_kubernetes_namespace
target_label: namespace
- action: replace
source_labels:
- __meta_kubernetes_pod_name
target_label: pod
- action: replace
source_labels:
- __meta_kubernetes_pod_container_name
target_label: container
- replacement: /var/log/pods/*$1/*.log
separator: /
source_labels:
- __meta_kubernetes_pod_annotation_kubernetes_io_config_mirror
- __meta_kubernetes_pod_container_name
target_label: __path__
daemonset
apiVersion: apps/v1
kind: DaemonSet
metadata:
name: loki-promtail
namespace: logging
labels:
app: promtail
spec:
selector:
matchLabels:
app: promtail
updateStrategy:
rollingUpdate:
maxUnavailable: 1
type: RollingUpdate
template:
metadata:
labels:
app: promtail
spec:
serviceAccountName: loki-promtail
containers:
- name: promtail
image: grafana/promtail:2.3.0
imagePullPolicy: IfNotPresent
args:
- -config.file=/etc/promtail/promtail.yaml
- -client.url=http://loki:3100/loki/api/v1/push
env:
- name: HOSTNAME
valueFrom:
fieldRef:
apiVersion: v1
fieldPath: spec.nodeName
volumeMounts:
- mountPath: /etc/promtail
name: config
- mountPath: /run/promtail
name: run
- mountPath: /var/lib/docker/containers
name: docker
readOnly: true
- mountPath: /var/log/pods
name: pods
readOnly: true
ports:
- containerPort: 3101
name: http
protocol: TCP
securityContext:
readOnlyRootFilesystem: true
runAsGroup: 0
runAsUser: 0
readinessProbe:
failureThreshold: 5
httpGet:
path: /ready
port: http-metrics
scheme: HTTP
initialDelaySeconds: 10
periodSeconds: 10
successThreshold: 1
timeoutSeconds: 1
tolerations:
- operator: Exists
volumes:
- name: config
configMap:
defaultMode: 420
name: loki-promtail
- name: run
hostPath:
path: /run/promtail
type: ""
- name: docker
hostPath:
path: /var/lib/docker/containers
- name: pods
hostPath:
path: /var/log/pods
1.2 配置详解
主要解释一下 promtail 中的匹配规则, 因为采集的日志可以说非常地杂乱, 如何将应用日志分类就尤为重要, 可以说匹配规则是 promtail 的核心所在
通常我们分类 pod 的手段基本为 namespace + labels + controller , 在 loki 中也一样, 在上述 configmap 的配置中将 k8s 中的所有 pod 分为了五类:
- 定义了 label_name
- 未定义 label_name, 定义了 label_app
- 未定义 label_name & label_app, 由 Daemonset 控制
- 未定义 label_name & label_app, 由非 Daemonset 控制
- 未定义 label_name & label_app, 由 kubelet 直接控制
对应上述 configmap 中配置的五个 job:
- kubernetes-pods-name
job=namespace/label_name - kubernetes-pods-app
job=namespace/label_app - kubernetes-pods-direct-controllers
job=namespace/controller - kubernetes-pods-indirect-controllers
job=namespace/controller - kubernetes-pods-static
job=namespace/label_component
每个指标数据将由上述规则分类, 添加一个 job 的 label
然后基于指标数据对应 pod 的所有 label 附加到指标数据上
- action: labelmap
regex: __meta_kubernetes_pod_label_(.+)
再加上指标数据本身携带的一些 label, 我们就可以对 pod 日志做一个十分细致的区分
2 loki
rbac
apiVersion: v1
kind: ServiceAccount
metadata:
name: loki
namespace: logging
---
apiVersion: rbac.authorization.k8s.io/v1
kind: Role
metadata:
name: loki
namespace: logging
rules:
- apiGroups:
- extensions
resourceNames:
- loki
resources:
- podsecuritypolicies
verbs:
- use
---
apiVersion: rbac.authorization.k8s.io/v1
kind: RoleBinding
metadata:
name: loki
namespace: logging
roleRef:
apiGroup: rbac.authorization.k8s.io
kind: Role
name: loki
subjects:
- kind: ServiceAccount
name: loki
configmap
apiVersion: v1
kind: ConfigMap
metadata:
name: loki
namespace: logging
labels:
app: loki
data:
loki.yaml: |
auth_enabled: false
ingester:
chunk_idle_period: 3m # 如果块没有达到最大的块大小,那么在刷新之前,块应该在内存中不更新多长时间
chunk_block_size: 262144
chunk_retain_period: 1m # 块刷新后应该在内存中保留多长时间
max_transfer_retries: 0 # Number of times to try and transfer chunks when leaving before falling back to flushing to the store. Zero = no transfers are done.
lifecycler: # 配置ingester的生命周期,以及在哪里注册以进行发现
ring:
kvstore:
store: inmemory # 用于ring的后端存储,支持consul、etcd、inmemory
replication_factor: 1 # 写入和读取的ingesters数量,至少为1(为了冗余和弹性,默认情况下为3)
limits_config:
enforce_metric_name: false
reject_old_samples: true # 旧样品是否会被拒绝
reject_old_samples_max_age: 168h # 拒绝旧样本的最大时限
schema_config: # 配置从特定时间段开始应该使用哪些索引模式
configs:
- from: 2020-10-24 # 创建索引的日期。如果这是唯一的schema_config,则使用过去的日期,否则使用希望切换模式时的日期
store: boltdb-shipper # 索引使用哪个存储,如:cassandra, bigtable, dynamodb,或boltdb
object_store: filesystem # 用于块的存储,如:gcs, s3, inmemory, filesystem, cassandra,如果省略,默认值与store相同
schema: v11
index: # 配置如何更新和存储索引
prefix: index_ # 所有周期表的前缀
period: 24h # 表周期
server:
http_listen_port: 3100
storage_config: # 为索引和块配置一个或多个存储
boltdb_shipper:
active_index_directory: /data/loki/boltdb-shipper-active
cache_location: /data/loki/boltdb-shipper-cache
cache_ttl: 24h
shared_store: filesystem
filesystem:
directory: /data/loki/chunks
chunk_store_config: # 配置如何缓存块,以及在将它们保存到存储之前等待多长时间
max_look_back_period: 0s # 限制查询数据的时间,默认是禁用的,这个值应该小于或等于table_manager.retention_period中的值
table_manager:
retention_deletes_enabled: true # 日志保留周期开关,用于表保留删除
retention_period: 48h # 日志保留周期,保留期必须是索引/块的倍数
compactor:
working_directory: /data/loki/boltdb-shipper-compactor
shared_store: filesystem
ruler:
storage:
type: local
local:
directory: /etc/loki/rules/rules1.yaml
rule_path: /tmp/loki/rules-temp
alertmanager_url: http://alertmanager-main.monitoring.svc:9093
ring:
kvstore:
store: inmemory
enable_api: true
enable_alertmanager_v2: true
statefulset service, 注意修改 storageClass 为自己的
---
apiVersion: v1
kind: Service
metadata:
name: loki
namespace: logging
labels:
app: loki
spec:
type: ClusterIP
ports:
- port: 3100
protocol: TCP
name: http
targetPort: http
selector:
app: loki
---
apiVersion: apps/v1
kind: StatefulSet
metadata:
name: loki
namespace: logging
labels:
app: loki
spec:
podManagementPolicy: OrderedReady
replicas: 1
selector:
matchLabels:
app: loki
serviceName: loki
updateStrategy:
type: RollingUpdate
template:
metadata:
labels:
app: loki
spec:
serviceAccountName: loki
securityContext:
fsGroup: 10001
runAsGroup: 10001
runAsNonRoot: true
runAsUser: 10001
initContainers: []
containers:
- name: loki
image: grafana/loki:2.3.0
imagePullPolicy: IfNotPresent
args:
- -config.file=/etc/loki/loki.yaml
volumeMounts:
- name: config
mountPath: /etc/loki
- name: storage
mountPath: /data
ports:
- name: http-metrics
containerPort: 3100
protocol: TCP
livenessProbe:
httpGet:
path: /ready
port: http-metrics
scheme: HTTP
initialDelaySeconds: 45
timeoutSeconds: 1
periodSeconds: 10
successThreshold: 1
failureThreshold: 3
readinessProbe:
httpGet:
path: /ready
port: http-metrics
scheme: HTTP
initialDelaySeconds: 45
timeoutSeconds: 1
periodSeconds: 10
successThreshold: 1
failureThreshold: 3
securityContext:
readOnlyRootFilesystem: true
terminationGracePeriodSeconds: 4800
volumes:
- name: config
configMap:
defaultMode: 420
name: loki
volumeClaimTemplates:
- metadata:
name: storage
labels:
app: loki
annotations:
volume.beta.kubernetes.io/storage-class: "nfs" # 注意修改 storageClass 名称
spec:
accessModes:
- ReadWriteOnce
resources:
requests:
storage: "2Gi"
应用所有配置文件, 上述配置是 loki 针对 k8s 的一套比较标准的配置, 所以目前的配置仅能抓取 k8s 中所有 pod 发送到 stdout 和 stderr 的信息, 如果需要抓取日志文件还需另外配置.
[root@k8s-node1 ~]# kubectl apply -f /opt/loki/
[root@k8s-node1 ~]# kubectl get pods -n logging
NAME READY STATUS RESTARTS AGE
loki-0 1/1 Running 0 3m29s
loki-promtail-4kskw 1/1 Running 0 3m36s
loki-promtail-p7qzr 1/1 Running 0 3m36s
loki-promtail-wc5f7 1/1 Running 0 3m37s
[root@k8s-node1 ~]# kubectl get svc -n logging
NAME TYPE CLUSTER-IP EXTERNAL-IP PORT(S) AGE
loki ClusterIP 10.105.115.178 <none> 3100/TCP 4m26s
3 Grafana
grafana 部署请参考博主的 prometheus 系列文章
3.1 配置
在 grafana 中添加 loki 作为 data source, 这里我的 grafana 是直接部署在 k8s 中的, 所以可以通过 <svc-name>.<namespace> 访问到 loki
在 Explore => loki => {job="kube-system/kube-apiserver"} 可以看到 k8s 的 api-server 相关日志
3.1 光标跳动问题
在 grafana 中手动写 logQL 查询数据时总会出现光标要么一直往行首跳, 要么一直往行尾跳, Github 也有很多人遇到了同样的问题, 社区仍未解决该问题, 目前可以通过 F12 控制台输入一条指令单次地修复这个问题, 指令如下
document.querySelectorAll(".slate-query-field > div")[0]['style'].removeProperty('-webkit-user-modify');
4 dashboard 示例
4.1 traefik
traefik 部署参考博主的 traefik 系列文章
如下图所示, 已经可以看到收集到的 traefik 日志
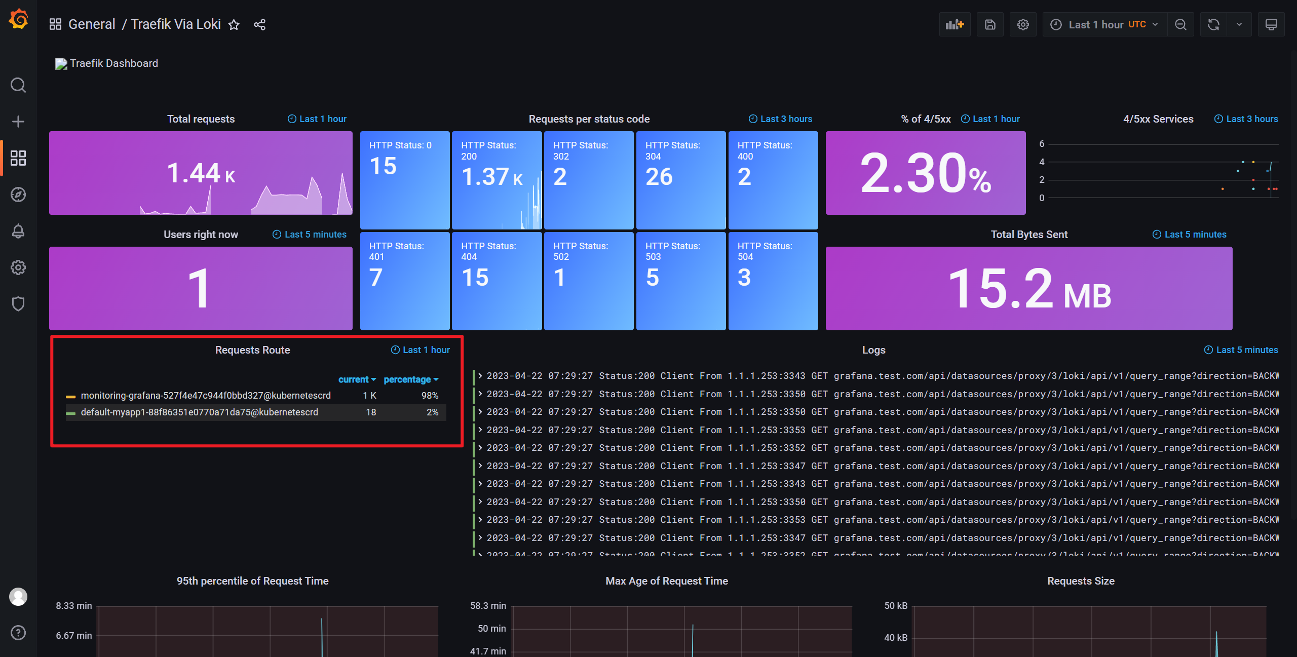
我们还可以通过 dashboard 实时展示 traefik 的信息, 在 grafana 导入 13713 号模板
此 dashboard 默认的 traefik 的采集语句是 {job="/var/log/traefik.log"} , 我们需要按照实际情况进行修改, 这里我改成了 {app="traefik/traefik"}
导入修改好的 yaml, 选择数据源
可以看到已经可以正常展示数据了
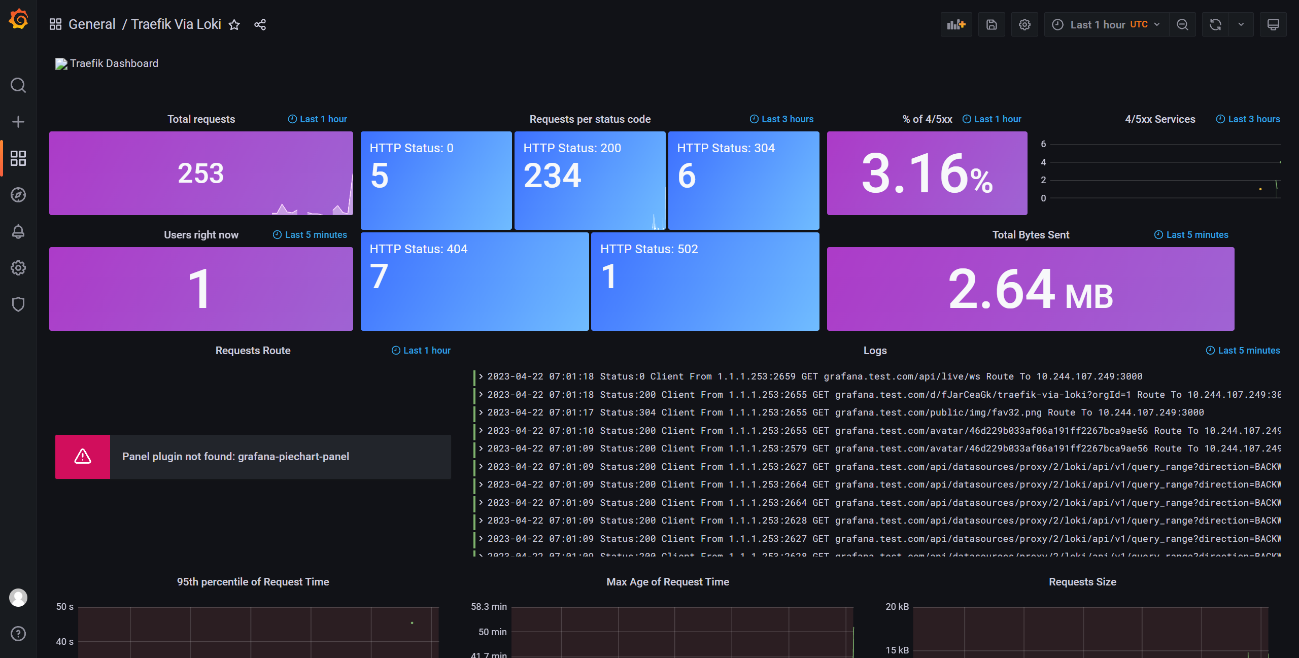
但是还有一个小报错, 是因为这个 dashboard 依赖 grafana-piechart-panel 这个插件, 我们在 grafana 容器内执行安装插件
[root@k8s-node1 manifests]# kubectl exec -it grafana-78bb4557f5-7rbbq -n monitoring -- grafana-cli plugins install grafana-piechart-panel
✔ Downloaded grafana-piechart-panel v1.6.4 zip successfully
Please restart Grafana after installing plugins. Refer to Grafana documentation for instructions if necessary.
[root@k8s-node1 manifests]# kubectl delete pod grafana-78bb4557f5-7rbbq -n monitoring
pod "grafana-78bb4557f5-7rbbq" deleted
等待重建 pod, 可以看到这里已经可以正常显示了
以上

